真空吸料机

冷水机工作原理图是什么

日期:2019-04-25 11:12 

冷水机是一种水冷却设备,冷水机是一种能提供恒温、恒流、恒压的冷却水设备。

冷水机,在行业中分为风冷式冷水机和水冷式冷水机 两种,冷水机在温度控制上分为低温冷水机和常温冷水机,常温温度一般控制在0度-35度范围内。低温机温度控制一般在0度-零下100度左右范围。

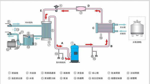
工作原理

制冷工质(即制冷剂)在蒸发器内吸收被冷却物的热量并汽化成蒸汽,压缩机不断地将产生的蒸汽从蒸发器中抽出,并进行压缩,经压缩后的高温、高压蒸汽被送到冷凝器后向冷却介质(如水、空气等)放热冷凝成高压液体,在经节流机构降压后进入蒸发器,再次汽化,吸收被冷却物体的热量,如此周而复始地循环。制热时,制冷剂通过四通阀改变制冷剂流动方向,制冷剂流动方向与制冷时刚好相反,制冷剂先经过蒸发器,再回到冷凝器,最后回到压缩机。

用途

在很多的领域都可能会使用到冷水机,主要的应用领域有:

⒈冷水机在配套真空设备可以使用。此类冷水机也符合高品质真空设备的需求,如分子泵、小型真空镀膜机等。

⒉冷水机使用在配套医疗激光设备。此类冷水机独有的水质处理特点,使其成为医疗激光设备配套的理想选择配套实验室设备。本系列冷水机也广泛应用于原子吸收光谱分析仪、发酵装置、反应釜、电泳仪等

冷水机在使用的过程中一定要注意:首先使用之前槽内应该加入液体介质,其次使用工作电源应根据本机型号确定,电源功率应大于或者等于仪器总功率,电源必须有良好的接地,再次冷水机应安置在干燥通风处,后被及来那个侧离开障碍物400mm距离,最后在使用完毕冷水机后,所有开关置关机状态,接下电源插头,用吸球,皮管把槽内的液体吸干。

⒊冷水机可以使用到配套实验冷凝设备。如旋转蒸发仪、蒸馏器、冷凝管,具有温度高低可控、温度稳定、冷凝效率高的特点,可有效提高回收率。同时其流体净化功能,可以避免流通管道堵塞、生长微生物。

⒋冷水机使用在配套半导体激光设备。半导体激光设备由于其特殊结构,对水质要求较高。

 

 

 

Copyright © 2010-2018 东莞市兴为精密机械设备有限公司 版权所有
ICP备案编号:粤ICP备18140332号